
信息来源:本站 | 发布日期: 2018-12-26 10:52:20 | 浏览量:4186
摘要:
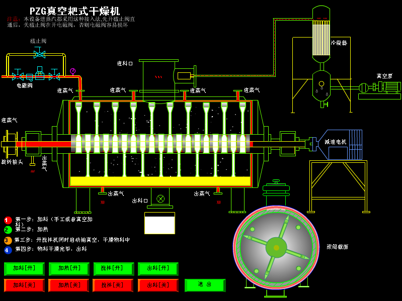
酞青蓝 概述: 酞青蓝是一种化学物质,分子式是C32H16CuN8。可制成颜料。在绘画等领域皆有广泛应用。酞青蓝烘干机 工作原理:本机是一种新颖卧式间歇式真空干燥设备,湿物料经传导蒸发,带有刮板搅拌器不断清除热面上的物料,并在容器内推移形成循环流,水份蒸发后由真空…
酞青蓝 概述:
酞青蓝是一种化学物质,分子式是C32H16CuN8。可制成颜料。在绘画等领域皆有广泛应用。

本机是一种新颖卧式间歇式真空干燥设备,湿物料经传导蒸发,带有刮板搅拌器不断清除热面上的物料,并在容器内推移形成循环流,水份蒸发后由真空泵抽出。
◎要求回收有机溶剂的物料。

硫化黑 物料介绍: 硫化黑呈黑色磷片状固体,主要用于棉纺织品染色。硫化黑专用烘干机 工作原理:本机是一种新颖卧式间歇式真空干燥设备,湿物料经传导蒸发,带有刮板搅拌器不断清除热面上的物料,并在容器内推移形成循环流,水份蒸发后由真空泵抽出。硫化黑专用烘干机 …
碘化锂介绍: 碘化锂是一种化学物质,分子式是LiI。白色结晶,易潮解,见光或久置色变黄;溶于水、醇和丙酮,乙醚;融化时,对玻璃和陶瓷有腐蚀性;热至73℃失去一分子结晶水,至80℃失去二分子结晶水。可以和烃基锂形成配合物,起到了稳定剂的作用。碘化锂专用烘干机…
我们都知道不同的干燥设备针对于不同物料的干燥,这里我们以真空耙式干燥机与带式干燥机为例,谈谈不同机械的干燥范围。真空耙式干燥机是一种传导传热干燥器。干燥器内水平耙式搅拌器的叶片是由铸铁或钢制成,安装在方形轴上,一半叶片方向向左,另一半向右。轴的转速为7~8r/m…
96视频在线实力打造硫酸钡干燥机,硫酸钡干燥设备,我公司将竭诚为每一位订购产品的客户提供优质的服务,让您买的放心,用的安心,我公司值得您的信赖!
效率高,耗能低硫酸氢钠干燥机,硫酸氢钠干燥设备尽在96视频在线,我公司竭诚为您提供优质的设备,您值得前来!
什么是电镀污泥? 电镀污泥是电镀行业废水处理的“终态物”,里面含有大量铜、镍、铬、铁、锌等贵重金属。 电镀污泥主要来源于工业电镀厂各种电镀废液和电解槽液通过液相化学处理后所产生的固体废料,由于各电镀厂家的生产工艺及处理工艺不同,电镀污泥的化学组份相当…